发布时间:2024-12-04
一、记佛山中富明德厂共3套10吨/小时,补充水加装软化水设备设计安装工程。
应佛山市中富明德不锈钢有限公司(以下简称“中富公司”)技术人员邀请,我方于2020年6月对中富公司大型工业循环水系统进行水质处理工作。中富公司有3套冷却循环水系统,共有保有水量1700M3,共17台高温炉,51台风机。因是生产用机,一年365天无法停机,甲方要求不投加酸性或碱性水处理药剂,并且安装时不能停机。我方依据多年水处理经验,从“源头”上控制水质,设计了如下工业循环冷却水的补充水加装软化水方案。

如图一(中富门口照片)
二、甲方在一个月之内同意我方设计方案,并预付订金,我方于7月上旬就进场对中富公司共3套大型冷却循环水系统加装软化水设备。

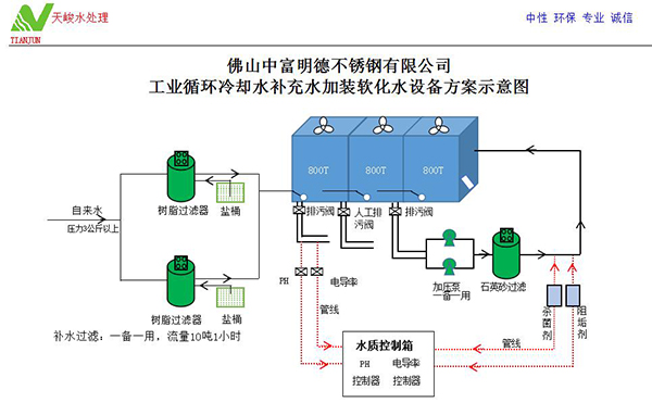
如图二:(设计图)



如图三、四、五(现场安装图)
三、我方采用先安装好一套软化水设备,驳接入补充水水管上,补入总硬度≤20Mg/L的软化水。再用潜水泵抽出循环水池中高硬度、高碱度的水,逐渐补入低硬度的软化水。一边抽高硬度循环水排污,一边补入低硬度软化水,且补水速度大于排污速度,确保不停机生产正常进行情况下,历经3天时间,使整个循环水全部是软化水,才完成一套软化水设计与安装工作(装前、装后数据对照)。
| 项目名称 | 加装软化水设备前水质数据(2020.6.3) | 加装软化水设备后水质数据(2020.9.14) | 对比结果 | ||||||
| PH值 | 总硬度 | 总碱度 | 电导率 | PH值 | 总硬度 | 总碱度 | 电导率 | ||
| 7号车间 | 7.51 | 1500以上 | 100 | 6740 | 9.05 | 360 | 400 | 5600 | 总硬度安装软化水后,总硬度比之前降低1140Mg/L,效果显著。 |
| 2号车间 | 7.76 | 930 | 200 | 2470 | 8.29 | 180 | 200 | 5400 | 总硬度安装软化水后,总硬度比之前降低750Mg/L,效果显著。 |
| 3号车间 | 7.6 | 2100以上 | 100 | 6680 | 8.96 | 210 | 300 | 1992 | 总硬度安装软化水后,总硬度比之前降低1890Mg/L,效果显著。 |
四、此3套软化水设备流量为10/小时,全部采用“润新”牌反冲洗头,全部自动吸盐再生,无须过多人工操作!现每月检测水质一次,切实保障甲方生产设备高效稳定运行,又无添加任何化学药剂腐蚀生产设备,引起甲方一致好评!